Sistema MES y OEE para PYME Productividad sin inversión inicial
Monitorización, Paros y Calidad en tiempo real.
Digitalice máquinas antiguas y modernas
con Hardware 5G plug-and-play.
Configuración No-Code: puesta en marcha
en 48 horas con total autonomía.
TECNOLOGÍA INDUSTRIAL CONFIABLE
Compatible con cualquier sector industrial
Capacidades integradas para la eficiencia productiva
Una suite completa de herramientas industriales diseñadas para el jefe de planta.
Software OEE en tiempo real
Disponibilidad, Rendimiento y Calidad calculados al segundo. Detecte microparadas y pérdidas de velocidad invisibles.
IoT industrial 5G plug-and-play
Red 5G propia que no requiere WiFi ni acceso a la red de su fábrica. Instalación sin proyecto IT.
Digitalización de paros (downtime)
Digitalice los motivos de parada. Elimine el papel y los partes de turno manuales. Trazabilidad total.
Secuenciador visual de producción
Secuenciador interactivo con drag-and-drop. Recálculo automático de ETAs y cargas de trabajo.
Retrofitting de maquinaria existente
Digitalice cualquier máquina: desde CNC modernos hasta prensas mecánicas de hace 30 años.
Pantallas Andon en planta
Pantallas TV para el taller (Andon). Estado de todas las máquinas de un vistazo, sin login.
BeOEE en acción - Tour interactivo completo
Explore las interfaces reales del sistema
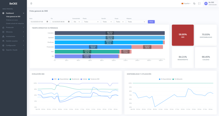
Dashboard OEE
Vista general de OEE y sus componentes a tiempo real con tendencias históricas para tomar decisiones basadas en datos reales.
Control de producción (WIP)
Vista centralizada de todas las órdenes activas. Filtros por estado, OEE, retrasos. Identifique cuellos de botella y prioridades de un vistazo.
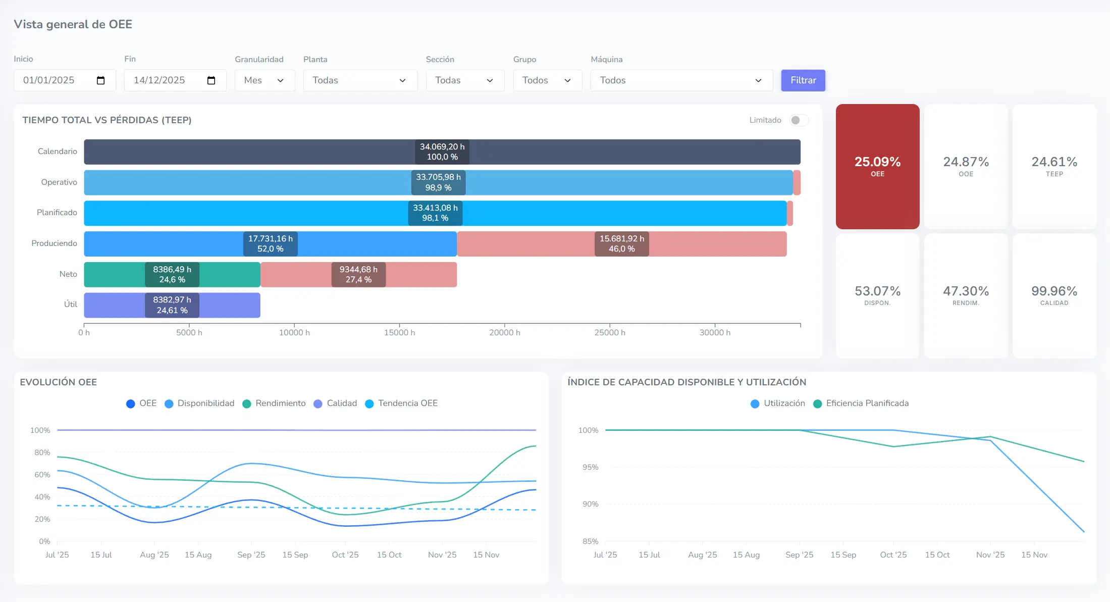
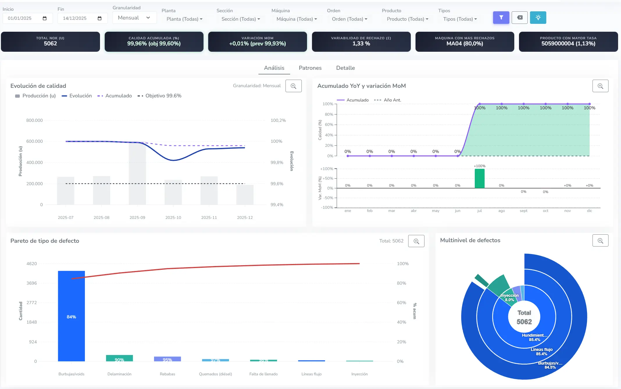
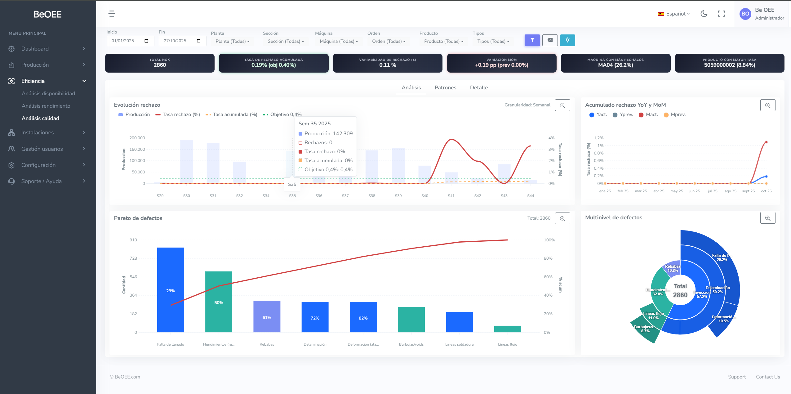
Análisis avanzado
Desglose detallado de Calidad, Disponibilidad y Rendimiento. Detecte patrones, tendencias y causas raíz de pérdidas de eficiencia.
Planificación de órdenes
Planifique y reordene órdenes de fabricación con drag-and-drop. El sistema recalcula automáticamente ETAs y cargas de trabajo en tiempo real.
Fábrica visual (Andon)
Vista panorámica para TV en planta. Todas las máquinas en una pantalla con colores semafóricos. Sin login, vinculación permanente.
Timeline de estados
Historial visual del turno completo. Identifique huecos de producción y patrones de paros al instante. Trazabilidad minuto a minuto.
De datos manuales a control inteligente en 3 pasos
Digitalización real de su planta en días, no meses
Conexión IoT plug-and-play
Instalación no intrusiva. Captura automática de señales físicas en 1-2 días sin parar producción. Compatible con Retrofitting.
Monitorización automática
Elimine los partes manuales. Los datos de tiempo de inactividad y OEE fluyen al cloud vía Red IoT Segura (Sin IT).
Optimización OEE
Identifique pérdidas reales. Aumente la disponibilidad, reduzca el coste por pieza y tome decisiones basadas en datos.
Ver arquitectura técnica
Buffer local y Gateway IoT 5G independiente garantizan datos seguros sin tocar su IT.
¿Por qué BeOEE es mejor que MES tradicionales?
Comparativa con sistemas MES tradicionales
📦 MES tradicional
El enfoque clásico de grandes proyectos
- Inversión inicial 50.000€ - 300.000€ (CAPEX)
- Proyecto de implantación de 6-18 meses
- Requiere integración con ERP y red corporativa
- Máquinas legacy incompatibles (sin PLC moderno)
- Dependencia de IT para cambios y soporte
- Coste de salida elevado (vendor lock-in)
- Requiere código o consultoría compleja para cambios
⚡ BeOEE
MES diseñado para PYME
- Zero CAPEX - Suscripción mensual por máquina
- Puesta en marcha express - Sin parar producción
- Independencia IT total - Red 5G propia, no toca firewall ni WiFi corporativo
- Retrofitting universal - Desde máquinas de 1985
- Autonomía operativa - El jefe de planta lo gestiona
- Sin permanencia - Escale o cancele cuando quiera
- No-Code - Configuración visual, sin programadores
Resultados medibles en 6 meses
Impacto esperado
Aumento de productividad (OEE)
Identifique microparadas, ciclos lentos y cuellos de botella ocultos que antes eran invisibles.
Reducción de inactividad (Downtime)
Alertas tempranas de desviaciones. Datos reales para optimizar disponibilidad y detectar patrones.
Control de calidad y scrap
Detecte defectos en origen. Análisis de tendencias de calidad por lote, operario y turno.
Agilidad en toma de decisiones
De "papel y sensaciones" al dato real. Reaccione en minutos, no al final del turno.
Planes escalables
Empiece pequeño, crezca rápido. Sin permanencia.
Esencial
Para talleres que inician la digitalización.
- ✓ Hasta 15 máquinas
- ✓ Hasta 60 usuarios
- ✓ Monitorización OEE esencial
- ✓ Detección automática de paros
- ✓ Histórico simple
Eficiencia
Control total para plantas exigentes.
- ✓ Hasta 30 máquinas
- ✓ Hasta 120 usuarios
- ✓ Todo lo de Esencial
- ✓ Planificación (Secuenciador)
- ✓ Alertas Tiempo Real
- ✓ Control de Scrap y Calidad
- ✓ Pantallas de Taller (Andon)
- ✓ Soporte incluido
Enterprise
Multi-planta e integraciones avanzadas.
- ✓ Desde 50 hasta 400 máquinas
- ✓ Hasta 1600 usuarios
- ✓ Multi-planta
- ✓ API de Integración
- ✓ SSO / SAML
- ✓ SLA Garantizado
- ✓ Soporte Prioritario
¿Necesita un plan personalizado? Contacte con nuestro equipo para una solución a medida.
Preguntas frecuentes
¿Cuánto tiempo tarda la instalación?
Entre 1 y 2 días dependiendo del número de máquinas desde la recepción de los equipos. El hardware es plug and play: conexión eléctrica y señal de máquina. No requiere obra civil, ni paradas de producción, ni configuraciones complejas.
¿Qué ocurre si tengo máquinas de hace 30 años sin ordenador?
Son totalmente compatibles. BeOEE no necesita extraer datos de un ordenador complejo; solo necesita detectar el ciclo físico de la máquina mediante un contacto eléctrico simple (un relé o sensor). Desde prensas de 1985 hasta centros de mecanizado de 2024.
¿Necesito llamar a mis informáticos para instalarlo?
No. El sistema usa su propia red móvil privada independiente. No toca los firewalls, ni el Wi-Fi, ni los servidores de la empresa, eliminando cualquier conflicto de ciberseguridad o permisos. Esto es muy valorado por administradores IT: instalación sin riesgo.
¿Qué pasa si se corta la luz o internet?
El sistema incluye almacenamiento local (buffer). Si hay un corte de luz o de cobertura, los datos se guardan localmente y se sincronizan automáticamente al volver la conexión, garantizando cero pérdida de información.
¿Puedo conectar los datos con mi ERP?
Sí. Facilitamos la exportación de datos (CSV/Excel) para tu análisis. En el Plan Enterprise, ofrecemos servicios de integración bajo demanda para conectar con sistemas corporativos si lo necesitas.
¿Mis datos están seguros en la nube?
Totalmente. Tus datos viajan encriptados y seguros. Lo más importante: al usar su propia red 5G independiente, garantizamos que tu red interna corporativa permanece 100% aislada y sin riesgos.
Solicite su demo gratuita
Le responderemos en menos de 24 horas